在听到GitHub或将被微软“以50亿美金收购”的消息时,绝大多数程序员的内心想必是拒绝的,不然也不会有了:
“微软买了那么多产品,最后都沦为垃圾……”
“GitHub应该保持中立,不能被任何公司收购……”
“GitHub已经发展成了一个系统,没有他编程将会效率低很多,GitHub像一个传送门。 ”
“GitHub应该会变成另一个SourceForge或CodePlex,我会再找另一个code托管的地方。”
“要被收购也希望被 Google 收购,要是集成微软 Azure ,Web 就变了。”
值得一提的是,去年11月,全球著名技术问答社区Stack Overflow被证实裁员,涉及其 300 名员工中的将近 20%。笔者无奈:作为当年技术开发者心中圣地的一众社区论坛,死的死,残的残,如今就连GitHub都要面临被收购的窘境。

北京时间6月4日,据外媒Bloomberg报道称,知情人士透露,微软已同意收购代码托管平台GitHub,交易最快于本周一(美国当地时间)公布。实际上,早在上周五,Business Insider就最早披露了微软在过去几周曾举行会谈,讨论收购GitHub的事宜。
据一位不愿透露机密信息的知情人士称,GitHub之所以放弃了原有的上市计划,而选择出售给微软,部分原因是因为他们对微软CEO萨提亚·纳德拉印象非常深刻。
Bloomberg报道称,此次收购给位于旧金山的GitHub提供了一条出路,过去的9个月以来,该公司一直在尝试寻找一位新的CEO,而其主营业务尚未实现盈利。
截止目前,交易协议条款尚未公布。微软发言人Frank Shaw拒绝发表评论,GitHub同样不予置评。
▌GitHub缘何沦落至此?
据了解,GitHub的最后一次估值在2015年,接近20亿美元。

可以看到,GitHub从2008年创立以来,共计获得3轮巨额融资,曾获得著名风投机构A16z、红杉资本的青睐。
不过,似乎从2016年起,GitHub却开始有些走下坡路了。在2016年的头三个季度里亏损达6600万美元,尽管获得了9800万美元的营业收入。
当时,据知情人士透露的消息以及彭博社对其财务文件进行的评估,由于开支过高,加之GitHub面对新兴竞争对手时采取了坐以待毙的态度,导致该公司持续亏损。不过,Chris Wanstrath也曾对外宣称将辞任CEO的原因是,想要旅游和写代码,深入了解用户。
2017年8月,GitHub宣布寻找一位CEO以取代公司创始人之一的Chris Wanstrath。过渡期间,Github首席业务官Julio Avalos加入董事会,接管公司的日常领导工作。
▌微软看上了GitHub哪儿?
简单来讲,GitHub是通过Git进行版本控制的软件源代码托管服务,最初由Chris Wanstrath、PJ Hyett和Tom Preston-Werner用Ruby on Rails编写而成。GitHub同时提供付费账户和免费账户,付费账户可以创建私有的代码仓库。
对编程人员来说,GitHub是必备工具,包括微软、Google在内的众多公司都会选择GitHub来存储公司并进行协作。
目前,GitHub平台上已经有将近2700万软件开发人员,为他们的超过8000万个代码库提供支持。这也是为什么说GitHub是开发者的同性社交平台。
值得一提的是,曾经反对开源软件开发的微软现在成为了GitHub上最大贡献者之一。
自2014年纳德拉掌舵后,微软完成了一系列惊人蜕变:降低Windows的重要性,关注移动和云计算,拥抱开源,并将公司内部开发完全依赖Windows操作系统转移到Linux上,以全新的方式与开发者社区保持联系。
不过,此前微软旗下曾经有一个代码托管平台CodePlex,是GitHub最有力的竞争对手之一,不过该平台在2017年宣布停止运维,并与2018年初正式关闭了。
在此之前几年,微软和GitHub都在断断续续地接洽。
有评论称,一旦它获得GitHub上拥有的在数百万公司工作数以亿计的开发者,将更容易鼓励他们使用微软的云服务和其他产品,借此打败对手之一的Amazon。
▌如果GitHub真得被收购了呢?
美团点评技术学院院长刘江看到这一消息后评论道:
很多同学可能会奇怪GitHub不是发展很好吗,程序员天天用,根本离不开,怎么会卖了呢?其实从商业上,这个赛道GitHub的后路已经被人断了。这个猛人就是来自澳洲的Atlassian,市值现在差不多150亿美元。另一个码农必备的StackOverflow也很久没有新的融资消息了,看上去也发展不利。

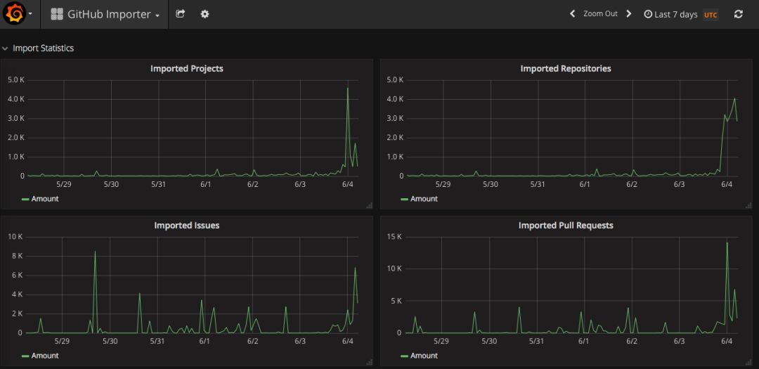
与此同时,我们还注意到GitHub竞品之一的GitLab顺势推出了从 GitHub 迁移到GitLab的工具 ,并且从6月4日零点开始,无论是Project还是Repository都瞬间迎来了迁移高峰。


来自HackerNews上的网友评论道:
GitHub上的用户不仅分享代码,还要与对方保持联系。GitHub成功了,因为它不仅仅是一个免费的在线Git仓库服务,而且还是一个开发人员和用户社区。
例如,Bitbucket是另一个提供Git托管服务的网站,但它没能建立自己的社区。 结果?与GitHub相比,它受到的关注较少。
因此,尽管GitLab也试图成为“另一个”为程序员托管源代码的地方,但作为社区的优势不容忽视。 如果可以的话,将所有GitLab实例连接在一起,形成一个更大的全球社区为(编程人员)提供支持。
回到本篇中GitHub的身上,或许,微软收购GitHub仍存在变数,但相当一部分国内外开发者社区、用户似乎已在蠢蠢欲动了。
最后,抛给大家一个疑问:在代码托管上,很难再有比GitHub更好的平台出现了,但GitHub自身赚起钱来却又相当吃力。如果GitHub真有一天加入了微软生态,又会扮演着什么样的角色?
参考链接:
https://www.bloomberg.com/news/articles/2018-06-03/microsoft-is-said-to-have-agreed-to-acquire-coding-site-github
https://monitor.gitlab.net/dashboard/db/github-importer?orgId=1

