题图来源 | pexels
在技术进步、数据成本降低和政策框架改善的推动下,非洲大陆正在经历一场“金融科技爆发”。据麦肯锡数据,部分非洲国家的金融科技渗透率超过了全球基准。根据 DataSparkle 5 月数据显示,非洲财务类应用活跃用户规模较 2022 年同期增长 31%,增速在所有应用品类中处于领先地位。
近年来,金融科技服务在非洲取得了重大进展。根据非洲移动应用使用排行榜单,非洲金融市场存在一个有趣的现象。DataSparkle 的研究发现,非洲财务类应用使用排行榜排名的前三名均被金融科技公司占领,而第一款传统银行的应用程序则位列第四位。此外,在财务类应用使用排行榜 Top10 中,60% 的应用也是金融科技公司应用。从这个层面来说,金融科技应用程序在非洲移动金融市场占据主导地位。
针对垂直领域而言,非洲的金融科技行业,尤其是在数字钱包、支付和汇款等方面已经形成相对稳定的市场格局,竞争较为激烈。DataSparkle 的深入研究发现,非洲金融科技公司正逐渐将重点放在个人借贷这个细分领域上。DataSpakle 黑马榜单最新一周的数据显示,在 6.12-6.18 日统计周期内,个人贷款应用 Okash 活跃用户数环比上升 28.06%,在非洲应用市场排名上升 92 位。
图:DataSparkle -应用分析-核心指标监测-活跃人数
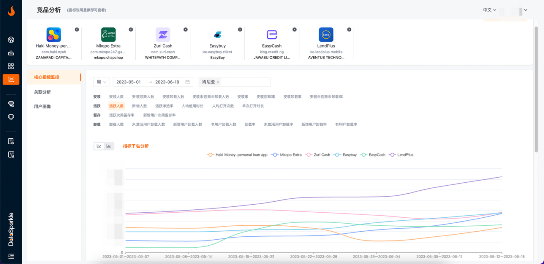
近两周,多款个人借贷类金融科技应用在肯尼亚的活跃用户规模也显著增长,并占据黑马榜单的前列。其中,《Haki Money-personal loan app》、《Mkopo Extra》、《Zuri Cash》、《Easybuy》以及《EasyCash》等应用在 6 月 12 日至 6 月 18 日的统计周期内,活跃用户规模环比上周增幅最高达到 54.47%。
图:DataSparkle -竞品分析-核心指标监测-活跃人数
在全球数字化时代的大背景下,非洲大陆的新兴金融技术采用日益增长,非洲金融服务也正在经历从传统服务转向数字化金融的结构性改变。不断涌现的非洲金融科技公司通过提供多种金融创新服务,满足了非洲多样化市场的需求。从发展趋势来看,非洲金融科技在未来一段时间仍将保持高速增长趋势,增长空间巨大。
当前非洲市场以个人借贷为代表的新兴金融服务增长机会可观。对于计划进军非洲金融科技行业的开发者来说,瞄准这些需求,提供相应的个性化服务,填补当地金融服务行业的空白,或将更快打开市场。
原标题:非洲金融市场排行榜Top10,60%的应用都是金融科技公司的应用!
作者:新兴市场数据洞察
来源:DataSparkle





